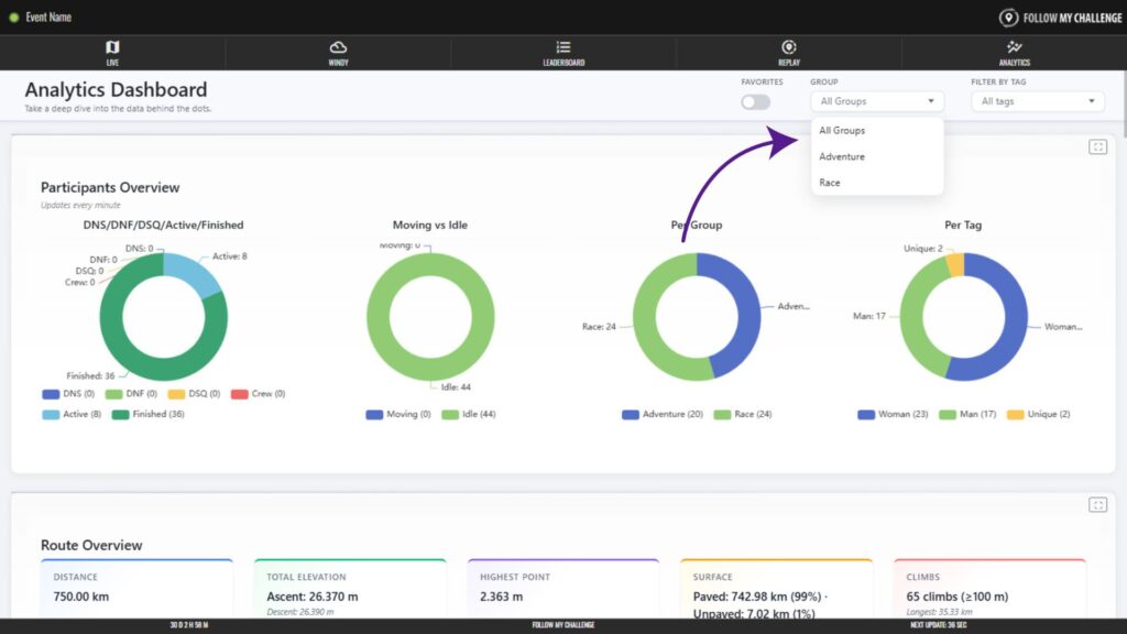
On maps with groups/categories or filterable tags loaded, you can use these to filter the data displayed on the Analytics page. You will find these controls on the right of the bar at the top of the page.
Besides these filters, you can also toggle on favourites so that the data only includes participants who you have marked as favourites on the main map.

